ÒøÐÐÊý¾Ý°²È«Ì¬ÊÆÊµ¼Ê£º¿´¼û·çÏÕÊÇÏÈÊÖ £¬ÊØ×¡µ×ÏßÊÇÓ²ºË

°ä²¼¹¦·ò 2025-11-21

Êý×Ö»¯À˳¹ØýÉî¿Ì³ÁËܽðÈÚÐÐÒµ £¬Ã¿Ò»´ÎתÕË¡¢Àí²Æ¡¢´û¿îÒµÎñ±³ºó £¬¶¼Éæ¼°º£Á¿Ãô¸ÐÊý¾ÝµÄÁ÷ת  ¡£ÕâЩÊý¾Ý²»½ö¹Øºõ¿Í»§ÒþÖÔÓë²Æ¸»°²È« £¬¸üÖ±½Ó¹ØÏµµ½½ðÈÚ²»±äÓëÃñÉú±£ÏÕ  ¡£


½üÄêÀ´ £¬Ëæ×Å¡¶ÒøÐб£ÏÕ»ú¹¹Êý¾Ý°²È«ÖÎÀí·¨×Ó¡·£¨½ð¹æ¡²2024¡³24ºÅ?£©ÒÔ¼°¡¶ÖйúÈËÃñÒøÐÐÒµÎñÁìÓòÊý¾Ý°²È«ÖÎÀí·¨×Ó¡·£¨ÖйúÈËÃñÒøÐÓײ2025¡³µÚ3ºôÓõ£©µÈÏà¼Ì°ä²¼ £¬Ã÷È·ÒªÇóÒøÐÓ×°³ÉÁ¢¸²¸ÇÊý¾ÝÈ«ÐÔÃüÖÜÆÚµÄ·çÏÕ¼à²â»úÔì £¬ÊµÏÖ·çÏÕÔç¼ø±ð¡¢ÔçÔ¤¾¯¡¢Ôç´ëÖá±  ¡£


Ôڴ˲¼¾°Ï £¬Ä³ÒøÐÐÔÚÍÆ¶¯Êý×Ö»¯×ªÐ͹ý³ÌÖÐ £¬Éî¿ÌÒâʶµ½Êý¾Ý°²È«ÒѲ»ÔÙÊǺó¶Ü¼¼ÊõÎÊÌâ £¬¶øÊÇÃæÏò¿Í»§µÄÖ÷Ìâ·þÎñ³Ðŵ £¬¡°¿´¼û·çÏÕ¡±ÊdzÉÁ¢¿Í»§ÐÅÀµµÄ»ù´¡ £¬¡°ÊØ×¡µ×Ïß¡±ÔòÊÇάϵ³Ö¾Ã¹ØÏµµÄÓ²ºË±£ÏÕ  ¡£È»¶ø £¬¸ÃÒøÐÐÔÚÊý¾Ý°²È«ÖÎÀíʵ¼ÊÖÐÈÔÃæ¶ÔÒÔÏÂÌôÕ½£º


Ò»ÊÇÊý¾Ý×ʲúÅ̵ã¸ß¶ÈÒÀÀµÈËΪ²Ù×÷ £¬²»×ã×Ô¶¯»¯¡¢ÖÇÄÜ»¯µÄ×ʲú·¢ÏÖÓë·ÖÀ๤¾ß £¬µ¼ÖÂÅ̵ãЧÄܵ͡¢¸²¸Ç²»È«¡¢¸üÐÂÖͺó  ¡£²»½öÈÝÒ׳öÏÖÎ󱨡¢Â©±¨µÈÎÊÌâ £¬¸üÄÑÒÔʵÏÖ¶ÔÊý¾Ý×ʲúµÄʵʱ¸ÐÖªÓ붯̬ÖÎÀí £¬ÎÞ·¨ÓÐЧ֧³ÖÊý¾ÝÖÎÀí¡¢ºÏ¹æÉ󼯼°°²È«·À»¤µÈ¹Ø¼üÒµÎñÐèÒª £»

¶þÊÇÊý¾ÝÔڲɼ¯¡¢´æ´¢¡¢´¦Öᢹ²Ïí¡¢Ïú»ÙµÈ»·½ÚÖÐÆµÈÔÁ÷¶¯ £¬²»×ã¶ÔÊý¾ÝÈ«ÐÔÃüÖÜÆÚÁ÷תõè¾¶µÄÓÐЧ׷×ÙÓë¿ÉÊÓ»¯ÄÜÁ¦  ¡£Êý¾ÝÆðÔ´¡¢Á÷תõè¾¶ÓëʹÓùæÄ£ÄÑÒÔÕýÈ·°ÑÎÕ £¬µ¼ÖÂÊý¾ÝѪԵ²»Çå¡¢ÔðÈÎÌìǵÍÌÍ £¬´æÔÚÀÄÓÃÓëй¶·çÏÕ £»

ÈýÊÇÏÖÓа²Õû¸öϵÆÕ±é²»×ãÕë¶ÔÃô¸ÐÊý¾ÝµÄÖÇÄܼø±ð¡¢·Ö¼¶·ÖÀ༰ÐÐΪ·ÖÎöÄÜÁ¦ £¬ÄÑÒÔ×Ô¶¯·¢ÏÖÒì³£½Ó¼û¡¢Ô½È¨²Ù×÷¡¢¸ßƵÏÂÔØ¡¢·ÇÊÚȨ±í·¢µÈ¸ß·çÏÕÐÐΪ  ¡£Í¬Ê± £¬¶ÔÍøÂçÁ÷Á¿ÖеÄÊý¾ÝÄÚÈݲ»×ãÉî¶È½âÎö £¬ÎÞ·¨ÊµÊ±¼ø±ðDZÔÚµÄÊý¾Ýй¶ͨ·£¨Èçͨ¹ýAPIµÈ·½Ê½£© £¬µ¼Ö°²È«ÏìÓ¦Öͺó  ¡£


Èý´óõè¾¶

´òÔìÒøÐÐÊý¾Ý°²È«·çÏÕ¼à²â¹æ»®

ͼƬ

ΪӦ¶ÔÉÏÊöÌôÕ½ £¬GA»Æ½ð¼×½áºÏ¸ÃÒøÐÐÏÖʵҵÎñÐèÒª £¬ÍƳöÒøÐÐÊý¾Ý°²È«·çÏÕ¼à²â½â¾ö¹æ»® £¬ÝÓÈÆ¡° Êý¾Ý×ʲú²â»æ¡¢·ÖÀà·Ö¼¶ÒÔ¼°Êý¾ÝÁ÷ת·çÏÕ¼à²â ¡±Èý´óõè¾¶ £¬ÖúÁ¦ÒøÐÐʵÏÖ´Ó±»¶¯ÏìÓ¦µ½×Ô¶¯¹Ü¿ØµÄת±ä  ¡£


Ò»¡¢ÒÔÊý¾ÝΪÖÐÐÄ £¬»æÔì¡°Ãô¸ÐÊý¾ÝµØÍ¼¡±


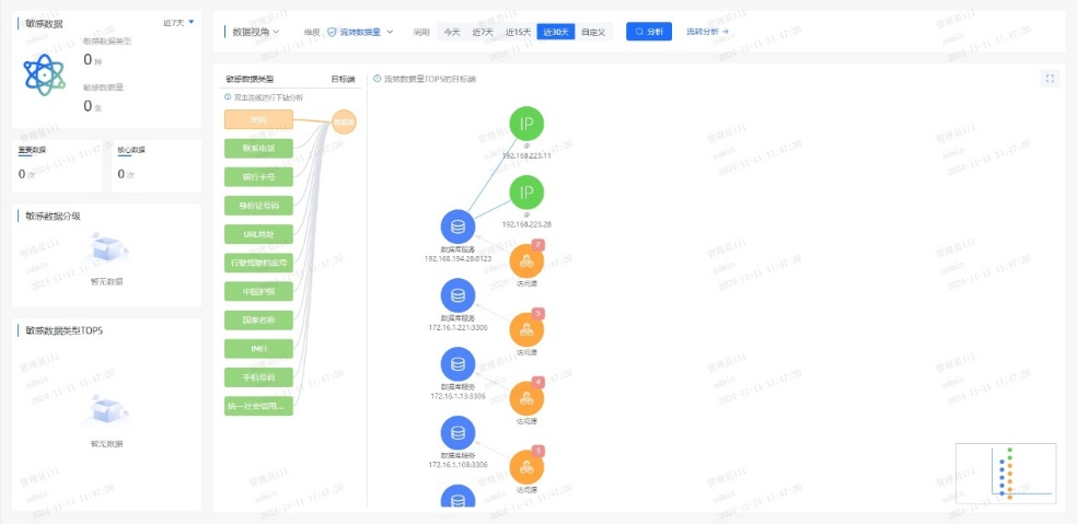
ϵͳÊáÀí¿Í»§Éí·ÝÐÅÏ¢£¨C1Àࣩ¡¢ÕË»§ÐÅÏ¢£¨C2Àࣩ¡¢ÂòÂôÐÐΪ£¨C3ÀࣩµÈ¹Ø¼üÊý¾Ý×ʲú £¬³ÉÁ¢Í³Ò»µÄÊý¾ÝĿ¼ £»Æ¾¾Ý¡¶½ðÈÚÊý¾Ý°²È« Êý¾Ý°²È«·Ö¼¶Ö¸ÄÏ¡·£¨JR/T 0197¡ª2020£© £¬×Ô¶¯¶Ô¿Í»§Êý¾Ý°´Ãô¸Ð¶È´ò±ê £¬ÎªÖ÷ÌâÊý¾ÝÉèÖøü¸ß·À»¤µÈ¼¶ £»½áºÏ֪ʶͼÆ×¼¼Êõ £¬¿ÉÊÓ»¯³öÏÖÊý¾ÝÔÚÒµÎñϵͳ¡¢µÚÈý·½½Ó¿Ú¡¢±í°üƽ̨¼äµÄÁ÷תõè¾¶ £¬¾«×¼¼ø±ð¸ß·çÏÕ½Úµã  ¡£


Ò»µ©²úÉú¿Í»§Êý¾ÝÒì³£½Ó¼û £¬ÏµÍ³¿ÉÔÚÃë¼¶ÄÚ¶¨Î»¡°ºÎÈË¡¢ºÎʱ¡¢Í¨¹ýºÎϵͳ¡¢½Ó¼ûÁËÄÄЩ×ֶΡ± £¬´ó·ùÌáÉý°²È«ÏìӦЧÄÜ  ¡£


ͼƬ1.png

ͼƬ2.png


¶þ¡¢´òÔìAIÇý¶¯µÄʵʱ·çÏÕ¼à²âÒýÇæ


ͨ¹ý²¿ÊðÓû§ÐÐΪ·ÖÎö£¨UEBA£©Ä£ÐÍ £¬³ÉÁ¢Ô±¹¤/ϵͳµÄÕý³£²Ù×÷»ùÏß £¬ÊµÏÖ¶Ô¸ßÆµ²éÎÊ¡¢·Ç¹¤×÷¹¦·ò½Ó¼û¡¢¿çȨÏÞµ÷È¡µÈÐÐΪ×Ô¶¯´ò·ÖÔ¤¾¯  ¡£½áºÏÊý¾Ý°²È«ÖÇÄÜÌå £¬¼¯³ÉÒµÎñºÍ°²È«Êý¾Ý £¬¹¹½¨Éî¶È½ø½¨¡¢Ñ­»·Éñ¾­ÍøÂçµÈÄ£ÐÍËã·¨ £¬Í¨¹ý¹æ¶¨Æ¥Å䡢ģʽ¼ø±ð¡¢Òì³£¼ì²â¡¢Ç÷Ïò·ÖÎöµÈÐÐΪ·ÖÎö¼¼Êõ £¬¼ø±ðÓû§ºÍʵÌåÒì³£ÐÐΪ £¬ÊµÏÖÒµÎñ·çÏÕ½ÚÔìÓë×·Òä  ¡£


ͨ¹ý»ùÓÚÒ쳣ģÐÍÁ˾ֵĶþ´Î´¦Öà £¬¿É¾«×¼¼ø±ð20%µÄ¸ß¼ÛÖµ¸æ¾¯ £¬½â³ý80%¸æ¾¯ÔëÉù £¬ÖúÁ¦ÔËÓªÈËÔ±¼±¾ç¾Û½¹ÓÐЧÍþв £¬ÏÔÖøÌáÉý·ÖÎöЧÄÜ  ¡£


Èý¡¢³ÖÐøÑݽøµÄ°²È«·À»¤ÄÜÁ¦


ƽ̨¶ÔÊý¾ÝÅúÁ¿µ¼³ö¡¢¹Ø¼üÐÅÏ¢²éÎʵȸßΣ²Ù×÷Ö´Ðж¯Ì¬Ô¤¾¯ £¬½«·çÏո澯ת»¯Îª´ëÖù¤µ¥ £¬Áª¶¯ºÏ¹æ¡¢¿Æ¼¼ÓëÒµÎñ²¿ÃÅЭͬÏìÓ¦ £»Í¬²½³ÉÁ¢°²È«ÔËÓª»úÔì £¬ÔÚ¿ÉÄÜÓ°ÏìÊý¾Ý°²È«Ê±ÊµÊ±¸æ¾¯´ëÖÃÐγɳ£Ì¬»¯»úÔì £¬²¢»ùÓÚº¹ÇàÊÂÎñ¸´Å̳ÖÐøµü´ú·çÏÕ¼ø±ðÄ£ÐÍÓë´ëÖù涨 £¬ÊµÏÖ°²È«ÄÜÁ¦µÄ×ÔÎÒÑݽøÓë¹Ø»·ÌáÉý  ¡£


ͨ¹ý¶¯Ì¬Ô¤¾¯¡¢¿ç²¿ÃÅЭͬÓë¹Ø»·µü´ú»úÔì £¬ÊµÏÖÊý¾Ý¸ßΣ²Ù×÷µÄÖÇÄÜ·À¿ØÓ밲ȫÄÜÁ¦³ÖÐø½ø»¯  ¡£


ËÄ´óÖ÷ÌâÓÅÊÆ

ÖúÁ¦ÒøÐй¹½¨Êý¾Ý°²È«·ÀÏß

ͼƬ

±¾¹æ»®ÒÔÖÇÄÜ»¯¡¢È«ÖÜÆÚµÄÊý¾Ý°²È«·çÏÕ·ÖÎöΪ»ù´¡ £¬¸²¸ÇÊý¾ÝÈ«ÐÔÃüÖÜÆÚµÄ²Ù×÷¡¢ºÏ¹æÓëÒ쳣״̬ £¬Í¨¹ý²É¼¯¡¢¾«×¼²¶»ñ¡¢Éî¶È½âÎö¡¢Ö±¹ÛչʾÓëÈ«³ÌËÝÔ´ £¬Ô¤ÅзçÏÕÇ÷Ïò £¬ÖúÁ¦Óû§ÊµÊ¹ØÆ¿ØÊý¾Ý°²È«Ì¬ÊÆ £¬ÊµÊ±·¢ÏÖ²¢Ô¤²âDZÔÚÍþв  ¡£


ͼƬ3.png


Ò»¡¢ÖÇÄܼø±ð¶¯¾²Ì¬Êý¾Ý


ÈÚºÏAI¼¼Êõ £¬¶Ô¾²Ì¬´æ´¢Ó붯̬Á÷תÊý¾Ý½øÐÐÉî¶È½âÎöÓë×Ô¶¯»¯´¦Öà £¬¾«×¼¼ø±ðÃô¸ÐÊý¾Ý¼°Æä·çÏÕ  ¡£


¶þ¡¢ÖªÊ¶Í¼Æ×½ÒʾÊý¾ÝÁ÷¶¯Âß¼­


»ùÓÚ֪ʶͼÆ×¹¹½¨ÊµÌ幨Áª £¬Ç峺¿Ì»­Êý¾ÝÁ÷¶¯µÄ¸´ÔÓÐÐΪģʽ £¬½ÒʾÆäÄÚº­Âß¼­ £¬Ö§³ÖÊý¾ÝÇý¶¯¾ö²ß  ¡£


Èý¡¢È«ÃæÊý¾Ý·çÏÕÆÀ¹À


½áºÏÉî¶È½ø½¨¡¢Î޼ල½ø½¨Óëͼ¼ø±ð¼¼Êõ £¬·¢Õ¹È«ÐÔÃüÖÜÆÚºÏ¹æ·ÖÎö¡¢³ÁµãÉó¼ÆÓëÒì³£¼ì²â £¬¼ø±ðÒÑÖªÓëδ֪·çÏÕ £¬Ô¤²âÓ°ÏìÁìÓòÓë·¢Õ¹Ç÷Ïò  ¡£


ËÄ¡¢¾«È·×·×ÙÊý¾Ýõè¾¶


ʹÓöàάÆÀ¹ÀÖ¸±êÓëõ辶̽Ѱ¼¼Êõ £¬Éî¶È×·ÒäÊý¾Ý½Ó¼ûÓë¹²Ïí¹ý³Ì £¬¾«×¼¶¨Î»Ç±ÔÚй¶õè¾¶ £¬ÊµÊ±·À¿Ø·çÏÕ  ¡£


ͼƬ4.png

ÔÚÊý×Ö½ðÈÚʱÆÚ £¬Êý¾Ý°²È«²»½öÊǼ¼ÊõͶÈë £¬¸üÊÇÐÅÀµ»ùʯ £»·çÏÕ¼à²â²»½öÊǺϹæÒªÇó £¬¸üÊÇ·þÎñÑÓ³¤  ¡£Í¨¹ý½¨ÉèÊý¾Ý°²È«Ì¬ÊÆÖÎÀíÆ½Ì¨ £¬ÒøÐпÉʵÏÖÊý¾ÝÈ«ÐÔÃüÖÜÆÚ°²È«·çÏÕ¼à²âÔ¤¾¯ÓëÈ«Ììºò·çÏÕÌ¬ÊÆÖÎÀí £¬È·±£Ã¿Ò»±ÊÊý¾ÝÁ÷¶¯°²È«¿É¿Ø £¬Îª¿Í»§ÐÅÀµÓëÒµÎñ´´ÐÂÌṩ¼áʵ±£ÏÕ  ¡£